Identifique e corrija configurações incorretas na nuvem
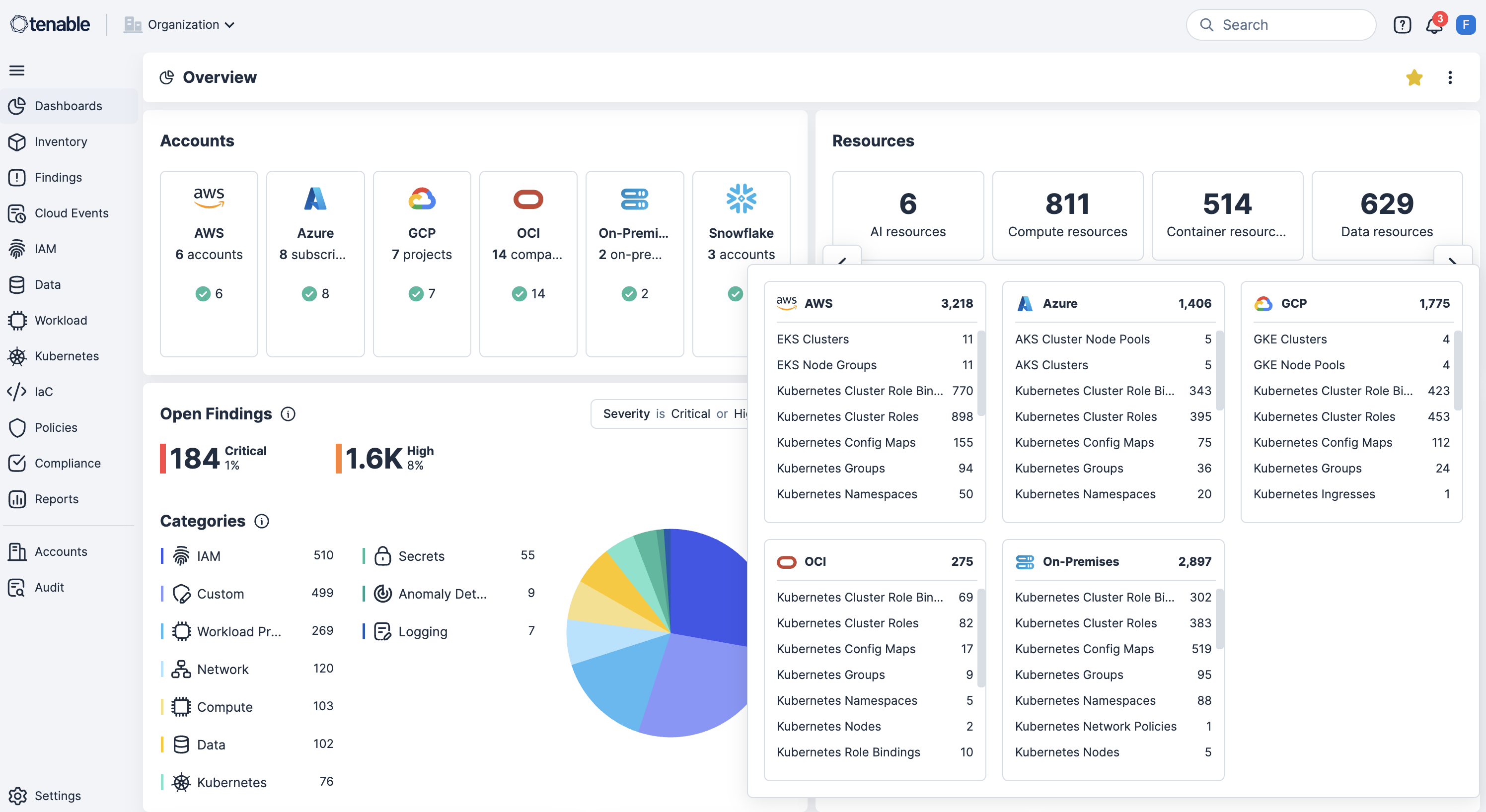
Identifique e corrija configurações incorretas com facilidade. Configurações incorretas na nuvem, como buckets de armazenamento abertos, funções excessivamente permissivas ou configurações de rede desprotegidas, são uma das principais causas de violações, falhas de conformidade e perda de dados. Use o Tenable Cloud Security para detectar e priorizar continuamente esses riscos por meio daverificação de infraestrutura como código (IaC) e nas camadas de tempo de execução e identidade.
Vá além dos alertas com a segurança automatizada na nuvem
Descubra buckets de armazenamento, concessão de funções excessivamente permissivas e configurações de redes desprotegidas.
Obtenha segurança nativa na nuvem de ponta a ponta
Proteja todo o ciclo de vida de sua aplicação evitando configurações incorretas no código, aplicando políticas em tempo de execução e automatizando a correção com contexto de risco completo.
Detecte continuamente configurações incorretas
Examine continuamente AWS, Azure, OCI, GCP, OCI e Kubernetes em busca de configurações incorretas, violações de políticas e recursos expostos publicamente para revelar riscos em tempo real.
Teste antecipado (shift left) com verificação de IaC em pipelines de CI/CD
Integre ferramentas de verificação de IaC e pipeline de CI/CD para detectar configurações incorretas antes da implementação, a fim de reduzir o retrabalho e evitar desvios de segurança.
Aplique proteções de segurança na implementação de Kubernetes
Aplique proteções de segurança no nível do cluster bloqueando cargas de trabalho mal configuradas no momento da implementação para garantir a conformidade e a segurança desde o início.
Use políticas personalizadas com resposta automatizada
Habilite a definição de política personalizada para detectar permissões excessivas ou configurações arriscadas em recursos e acionar automaticamente fluxos de trabalho de correção.
Veja a correlação de risco contextual com a correção com reconhecimento de identidade
Correlacione configurações incorretas com vulnerabilidades, permissões excessivas e exposição de dados confidenciais, ao mesmo tempo em que mapeia identidades com o gerenciamento de direitos da infraestrutura de nuvem (CIEM) para aplicar privilégios mínimos e acelerar a correção.
Saiba mais sobre o Tenable Cloud Security
O uso da automação [do Tenable Cloud Security] nos permitiu eliminar processos manuais exaustivos e fazer em minutos o que dois ou três profissionais de segurança levariam meses para conseguir.
- Tenable Cloud Security
Tenable Cloud Security
Elimine a exposição à nuvem com a plataforma prática de segurança da nuvem.
Tenable One
Solicite uma demonstração
A plataforma líder mundial em gerenciamento de exposição com tecnologia de IA.
Obrigado
Agradecemos seu interesse pelo Tenable One.
Um representante entrará em contato em breve.
Form ID: 7469
Form Name: one-eval
Form Class: c-form form-panel__global-form c-form--mkto js-mkto-no-css js-form-hanging-label c-form--hide-comments
Form Wrapper ID: one-eval-form-wrapper
Confirmation Class: one-eval-confirmform-modal
Simulate Success